AI Connect
Overview
AI Connect enables users to extract information from websites, web-based applications, APIs, and structured data platforms using natural language — without writing code. It is currently available within AI DT (AI Data Tool), Redbird’s natural-language data collection and transformation environment. For a full overview of AI DT, see here.
Instead of manually exporting files, building custom API integrations, or maintaining brittle scripts, users can configure connections to supported data sources directly within AI Connect using natural language instructions or point and click web browsing. Connections are powered by AI agents that adapt to structural changes and can be easily updated in natural language as endpoints, tables, or requirements evolve.
AI Connect supports:
- API-based integrations
- Web automation workflows
Once configured, connected systems become reusable resources within automated workflows.
Accessing AI Connect
AI Connect is configured within the AI DT node.
- Drag the AI DT node onto the canvas from the left-side panel and double-click to edit. Name your AI DT node using the pencil icon in the top left
- Navigate to the Resources panel.
- Click the + icon next to Resources.
- Select Connection from the Add Resource screen.
You will enter a guided configuration flow with the following stages:
- Source
- Credentials
- Verify
- Resource Selection (if applicable)
- Summary
You can use Next and Previous to move sequentially through the setup stages, or click directly on the steps listed on the left-hand side to navigate to a specific stage once it has been configured.
Configuring an API Connection
A connection is defined as a pairing of a data source and its associated credentials (where required). Credentials linked to a connection may be updated or replaced; however, the connection itself is the entity that appears in the Resources panel and is referenced within AI DT workflows.
Start by assigning a name to your connection using the pencil icon in the top-left corner. This name will appear in the Resources panel, allowing you to reference it easily within AI DT prompts.
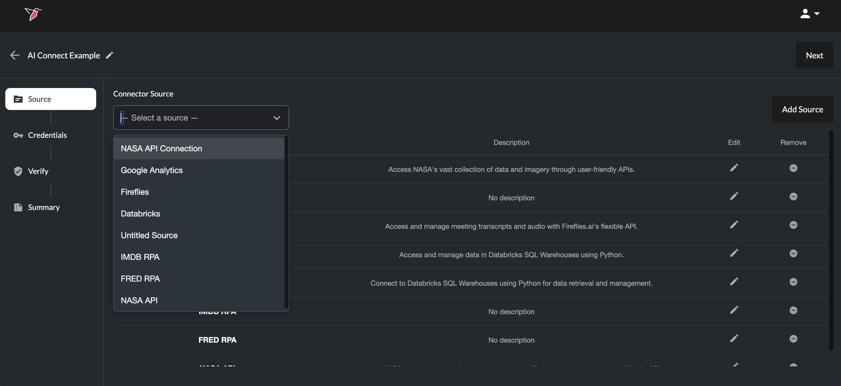
Step 1 — Choose the Source
Within the Source stage:
- Select an existing source from the Connector Source drop-down (if it has already been created by another Redbird user), or
- Click Add Source to create a new one
When adding a new source:
- Select API
- Click Confirm
- Name the source using the pencil icon in the top-left corner and optionally upload an identifying image/icon by clicking on the image icon next to the source name
- If you want to use a default connection provided by Redbird, select a source from the “Import standard source” dropdown in the top right. These are commonly used API-based sources—such as data warehouses or other platforms—where Redbird has already provided the documentation and preconfigured the connection, so it’s ready to use with your credentials.
- Otherwise, to set up a source from scratch, you can either:
- Upload the relevant API documentation (PDF, Word, Markdown, etc.) by clicking Add in the Documents section. This opens the file upload modal, where you can upload files or drag and drop them in. Click Submit Files to begin processing. A processing icon will appear on the right-hand side while the documentation is being ingested—wait until this completes before proceeding.
- Provide a URL to the source’s API documentation (the API documentation homepage is sufficient). Click Add URL in the Web Scraper URLs section, paste the URL. AI agents will scrape and ingest the documentation automatically.
- Once the documentation has been provided, click Done to proceed to the next stage.
Note: When uploading documentation, you can combine all API docs into one file or keep them separate. we currently support the following file types for documentation upload: .csv, .ppt, .pptx, .xls, .xlsx, .pdf, .docx, .txt
Once you return to the main configuration screen, your new connection will appear greyed out with a loading indicator, indicating it is being processed. During this time, Redbird analyzes the uploaded documentation or scrapes the provided URL, using AI to build a structured understanding of the API—including available endpoints and supported authentication methods..
Once processing is complete:
- Select the newly added source from the Connector Source drop-down
- Click Next
Step 2 — Configure Credentials
In the Credentials stage:
- Select an existing credential set if it has been created from the Credential drop-down, or
- Click Add Credential
When creating credentials:
- Name the credential set
- Select the authentication method (e.g., API key, Bearer token etc.)
- Complete the dynamically generated required fields (these will be tailored to the specific requirements of the API you are trying to connect to)
Required fields vary by source and authentication method and may include:
- API Key
- Client ID
- Client Secret
- Tenant ID
- Server
- Database
- Port
- HTTP path
- etc.
- Click Done
Your newly created credentials will appear in the list of credentials (where you can edit or remove if needed).
- Select the newly created credential from the Credential drop-down.
- Click Next
Step 3 — Verify Connection
-
Click Verify Connection.
If verification succeeds, the step will be marked as complete.
If verification fails, a message will indicate the issue so that the configuration can be corrected. You can click Previous to return to earlier stages to update credentials or revise the documentation provided, if necessary.
The interface also displays the date the connection was last verified. When reviewing an existing connection, you may choose to re-verify if there have been material changes to the API and you wish to re-establish validation.
-
Click Next once verification is successful.
Step 4 — Resources (If Applicable)
For certain structured systems (e.g., data warehouses), you will be prompted to select specific resources (data objects) within the connection, such as:
- Schemas
- Tables
- Views
In a data warehouse setup, first select a schema from the Schema dropdown. Then choose the required tables or views from the Available list and click the right arrow to move them into the Selected list. You can use the search box if needed to identify the tables or views. You can repeat this process to select tables from multiple schemas.
Once added to the Selected list, click the eye icon to view and edit the AI-generated metadata, then click Save. This metadata is used by AI agents to understand the tables and their contents.
You can click the refresh icon next to any table to update its metadata if the table structure has changed (e.g., column names or data types). If only the data within the table has changed (rows), no refresh is needed—this will be reflected automatically in AI DT.
To remove tables, click the X next to each table in the Selected list or select it and click the left Arrow. You can also refresh metadata or delete tables in bulk using the "Apply All" controls at the top of the Selected section.
Once you have selected all the resource required, click Next.
Step 4/5 — Review Summary
The Summary stage displays:
- Selected source
- Selected credentials
- Verification status
- Selected Resources (if relevant)
- Connector Source Details — An AI-generated summary outlining what the API is, what it enables, common use cases, connection requirements, and key considerations.
You can click the Edit buttons in the Source or Credential sections to directly edit those.
Click Done to finalize the connection.
Web Automation
Web automation uses AI agents to enable users to define browser-based workflows using natural language instructions or by pointing and clicking (e.g., login, navigate, filter, export), while AI records a reusable workflow template that can be incorporated into automated processes.
Users are able to describe more advanced actions in natural language — such as iterating through pages, extracting website content, or downloading files — with AI dynamically adapting to changes in the website structure to prevent workflow interruptions.
Using Connections in AI DT
Once configured, connections appear under:
AI DT → Resources → Connections
Depending on the source type:
- API connections generally appear as a single resource item
- Structured systems (e.g., warehouses) may appear expandable with selected tables listed beneath
Reviewing Connections
Clicking the eye icon next to Connections displays a list of all available connections and allows you to either edit them by re-entering the guided configuration flow or remove them.
Clicking the eye icon next to a specific connection opens its Summary page, where you can review the configuration details or make edits if required.
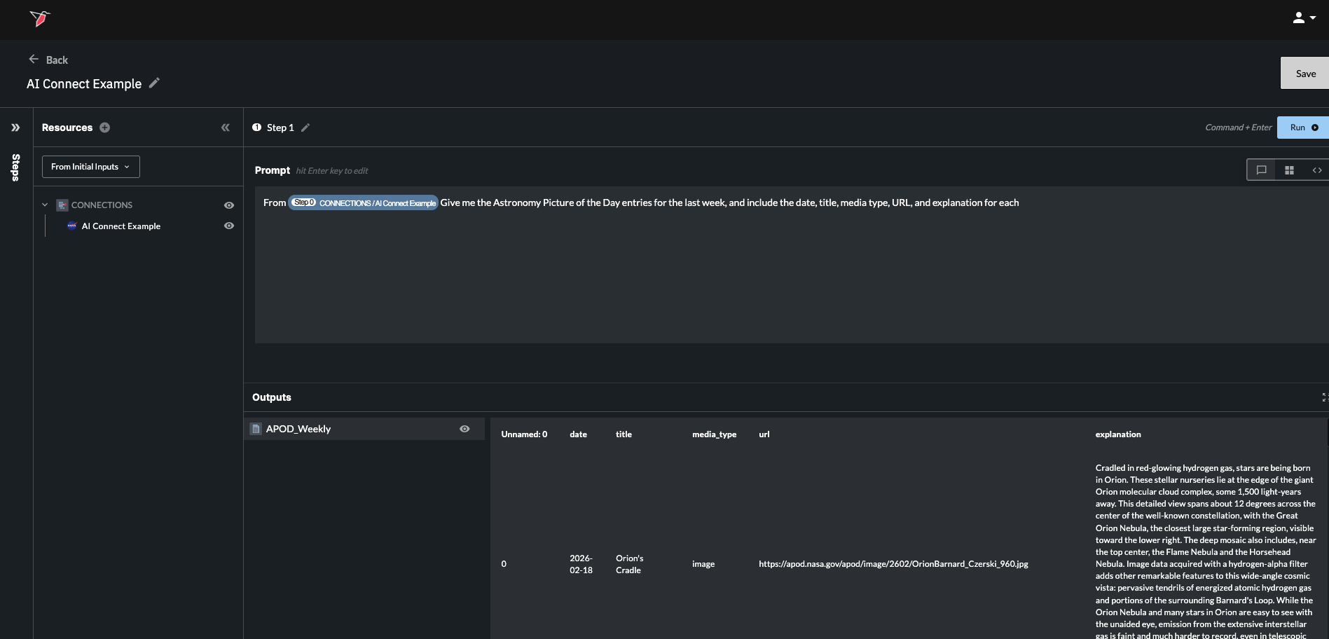
Using Connections to Extract Data
Within an AI DT prompt:
- Refer to the connection in natural language, or use the Command (Mac) / Control (Windows) + / shortcut to display a list of available objects and select the desired connection.
- Provide your instruction in natural language, specifying the data to be extracted.
- Run that step and you will see the data appear in the outputs pane.
Some example prompts:
- “Pull all rows from the Finance Warehouse transactions table.”
- “Pull the last year of data from the Customers table, filtered to the high-value customer segment.”
- “Fetch the last 7 days of data from the /Google Analytics API.”
Note - Currently, each AI DT prompt can reference one connection resource at a time. If multiple tables are required, extract them in separate steps and combine downstream within AI DT.
Web Automation (beta)
Web automation uses AI agents to enable users to define browser-based workflows using natural language instructions or by pointing and clicking (e.g., login, navigate, filter, export), while AI records a reusable workflow template that can be incorporated into automated processes.
Users are able to describe more advanced actions in natural language — such as iterating through pages, extracting website content, or downloading files — with AI dynamically adapting to changes in the website structure to prevent workflow interruptions.
This capability is currently in beta.
Updated about 2 months ago
